Variables
Variables are key–value pairs that let you reuse values across tasks.
You can also store variables at the namespace level to reuse them across multiple flows in that namespace.
How to configure variables
The example below shows how you can configure variables in your flow:
id: hello_world
namespace: company.team
variables:
myvar: hello
numeric_variable: 42
tasks:
- id: log
type: io.kestra.plugin.core.debug.Return
format: "{{ vars.myvar }} world {{ vars.numeric_variable }}"
Use variables with the syntax {{ vars.variable_name }}.
How variables are rendered
You can use variables in any task property documented as dynamic.
Dynamic variables are rendered by the Pebble templating engine, which processes expressions with filters and functions. More information on variable processing can be found under Expressions.
As of 0.14, variables are no longer rendered recursively. Learn more about this change — and how to adjust behavior — in the 0.14 migration guide.
Dynamic variables
If a variable contains an expression, wrap it with render when using it in a task.
For example, the variable below displays the current time only when wrapped with render; otherwise, the log prints the expression as a string:
id: dynamic_variable
namespace: company.team
variables:
time: "{{ now() }}"
tasks:
- id: log
type: io.kestra.plugin.core.log.Log
message: "{{ render(vars.time) }}"
Wrap the variable expression with render every time you use it in a task.
Set or modify execution variables
The SetVariables and UnsetVariables tasks can modify or delete variables within the execution context. For example, take the following flow:
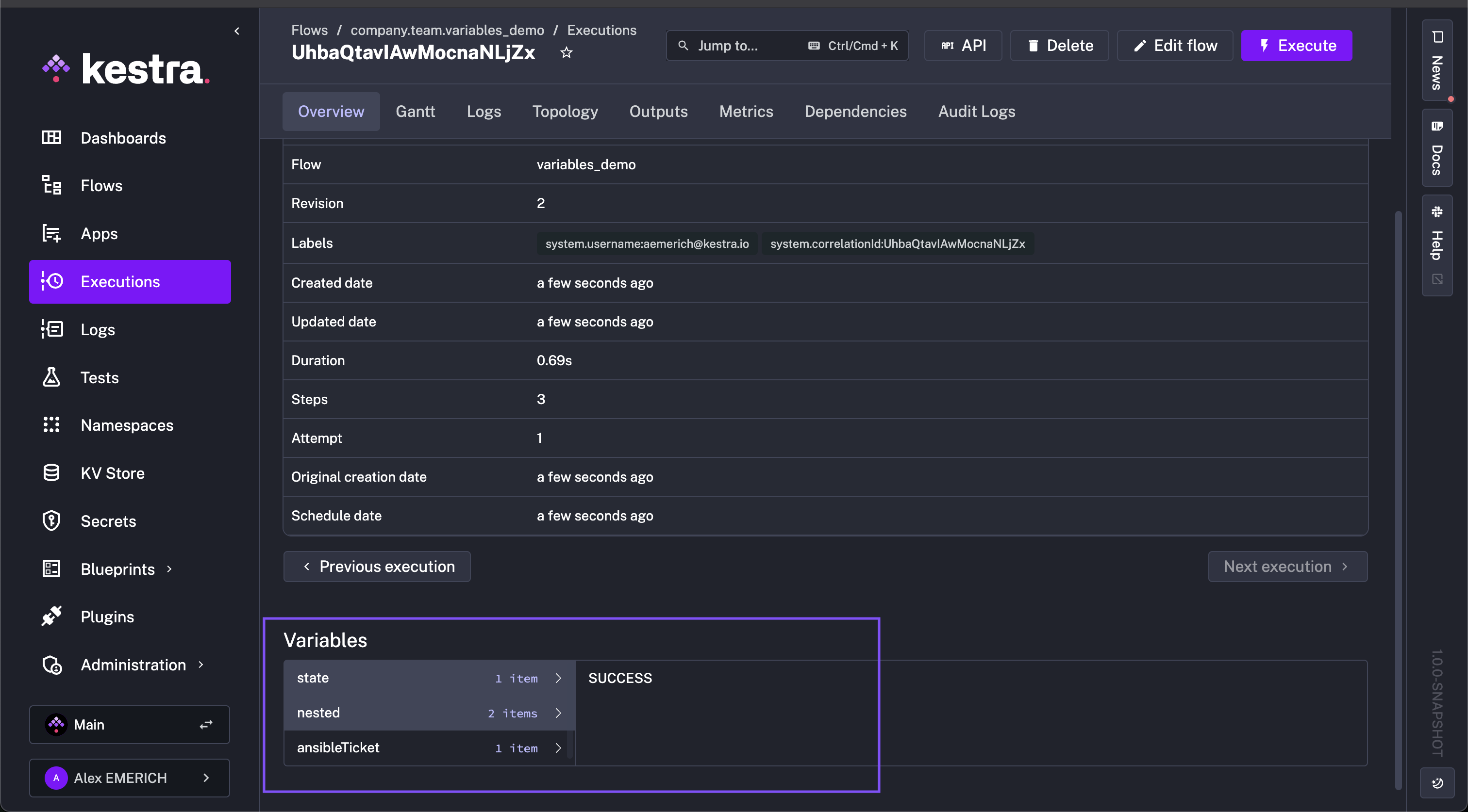
id: variables_demo
namespace: company.team
variables:
state: FAILED
ansibleTicket: myticket
nested:
child: property
unchanged: stay the same
tasks:
- id: request
type: io.kestra.plugin.core.output.OutputValues
values:
ansibleTicket: new ticket value
state: SUCCESS
- id: updateVariables
type: io.kestra.plugin.core.execution.SetVariables
overwrite: true # true by default
variables:
state: "{{ outputs.request.values.state }}"
ansibleTicket: "{{ outputs.request.values.ansibleTicket }}"
nested:
child: new value
- id: confirmUpdate
type: io.kestra.plugin.core.log.Log
message: Hello "{{ vars }}"
Initially, state is FAILED and ansibleTicket is myticket. Within the flow, the updateVariables task uses io.kestra.plugin.core.execution.SetVariables to modify state to SUCCESS and ansibleTicket to new ticket value per the request task, as well as change one of the nested variables, nested.child to new value (nested.unchanged is unmodified so it'll remain the same).
After the flow runs, state, ansibleTicket, and nested.child have their new values, and nested.unchanged remains unchanged.

Delete or unset execution variables
To unset variables, use io.kestra.plugin.core.execution.UnsetVariables. Building on the example above, add the following task:
- id: deleteVariables
type: io.kestra.plugin.core.execution.UnsetVariables
variables:
- state
- ansibleTicket
- nested.child # remove only this key from the nested map
After executing the flow, the only remaining variable is nested.unchanged with the value stay the same. In the unset task, state, ansibleTicket, and nested.child were deleted.

FAQ
How do I escape a block in Pebble syntax to ensure that it won't be parsed?
To ensure that a block of code won't be parsed by Pebble, you can use the {% raw %} and {% endraw %} Pebble tags. For example, the following returns the string {{ myvar }} instead of the value of myvar:
{% raw %}{{ myvar }}{% endraw %}
In which order are inputs and variables resolved?
Inputs are resolved first, before the execution starts. If a flow has an invalid input value, the execution will not be created.
Therefore, you can use inputs within variables, but you cannot use variables or Pebble expressions within inputs.
[Expressions are rendered recursively: if a variable references another variable, the inner one is resolved first.
Triggers are handled similarly to inputs because they are known before the execution starts (they create the execution). his means you cannot use inputs (unless they have defaults) or variables within triggers, but you can use trigger variables inside variables.
Examples
This flow uses inputs, trigger, and execution variables which are resolved before variables:
id: upload_to_s3
namespace: company.team
inputs:
- id: bucket
type: STRING
defaults: declarative-data-orchestration
tasks:
- id: get_zip_file
type: io.kestra.plugin.core.http.Download
uri: https://wri-dataportal-prod.s3.amazonaws.com/manual/global_power_plant_database_v_1_3.zip
- id: unzip
type: io.kestra.plugin.compress.ArchiveDecompress
algorithm: ZIP
from: "{{outputs.get_zip_file.uri}}"
- id: csv_upload
type: io.kestra.plugin.aws.s3.Upload
from: "{{ outputs.unzip.files['global_power_plant_database.csv'] }}"
bucket: "{{ inputs.bucket }}"
key: "powerplant/{{ trigger.date ?? execution.startDate | date('yyyy_MM_dd__HH_mm_ss') }}.csv"
triggers:
- id: hourly
type: io.kestra.plugin.core.trigger.Schedule
cron: "@hourly"
This flow starts a task conditionally based on whether the input is provided or not:
id: conditional_branching
namespace: company.team
inputs:
- id: parameter
type: STRING
required: false
tasks:
- id: if
type: io.kestra.plugin.core.flow.If
condition: "{{inputs.parameter ?? false }}"
then:
- id: if_not_null
type: io.kestra.plugin.core.log.Log
message: Received input {{inputs.parameter}}
else:
- id: if_null
type: io.kestra.plugin.core.log.Log
message: No input provided
Below is an example that uses a trigger variable within a trigger itself (that's allowed!):
id: backfill_past_mondays
namespace: company.team
tasks:
- id: log_trigger_or_execution_date
type: io.kestra.plugin.core.log.Log
message: "{{ trigger.date ?? execution.startDate }}"
triggers:
- id: first_monday_of_the_month
type: io.kestra.plugin.core.trigger.Schedule
timezone: Europe/Berlin
backfill:
start: 2023-11-11T00:00:00Z
cron: "0 11 * * MON" # at 11:00 every Monday
conditions: # only first Monday of the month
- type: io.kestra.plugin.core.condition.DayWeekInMonth
date: "{{ trigger.date }}"
dayOfWeek: "MONDAY"
dayInMonth: "FIRST"
Can I transform variables with Pebble expressions?
Yes. Kestra uses Pebble templates along with the execution context to render dynamic properties. (such as filters, functions, and operators) to transform inputs and variables.
The example below illustrates how to use variables and Pebble expressions to transform string values in dynamic task properties:
id: variables_demo
namespace: company.team
variables:
DATE_FORMAT: "yyyy-MM-dd"
tasks:
- id: seconds_of_day
type: io.kestra.plugin.core.debug.Return
format: '{{ 60 * 60 * 24 }}'
- id: start_date
type: io.kestra.plugin.core.debug.Return
format: "{{ execution.startDate | date(vars.DATE_FORMAT) }}"
- id: curr_date_unix
type: io.kestra.plugin.core.debug.Return
format: "{{ now() | date(vars.DATE_FORMAT) | timestamp() }}"
- id: next_date
type: io.kestra.plugin.core.debug.Return
format: "{{ now() | dateAdd(1, 'DAYS') | date(vars.DATE_FORMAT) }}"
- id: next_date_unix
type: io.kestra.plugin.core.debug.Return
format: "{{ now() | dateAdd(1, 'DAYS') | date(vars.DATE_FORMAT) | timestamp() }}"
- id: pass_downstream
type: io.kestra.plugin.scripts.shell.Commands
taskRunner:
type: io.kestra.plugin.core.runner.Process
commands:
- echo "{{ outputs.next_date_unix.value }}"
Can I use nested variables?
Yes. Depending on the task, you may need to wrap the root variable with json() to access specific keys. Below is an example using a list of maps as a variable:
id: vars
namespace: company.myteam
variables:
servers:
- fqn: server01.mydomain.io
user: root
- fqn: server02.mydomain.io
user: guest
- fqn: server03.mydomain.io
user: rick
tasks:
- id: parallel
type: io.kestra.plugin.core.flow.ForEach
concurrencyLimit: 0
values: "{{ vars.servers }}"
tasks:
- id: log
type: io.kestra.plugin.core.log.Log
message:
- "{{ taskrun.value }}" # for each element, prints the full JSON object (e.g., {"fqn":"server01.mydomain.io","user":"root"})
- "{{ json(taskrun.value).fqn }}" # prints the value for that key (e.g., server01.mydomain.io)
- "{{ json(taskrun.value).user }}" # prints the value for that key (e.g., root)
Was this page helpful?